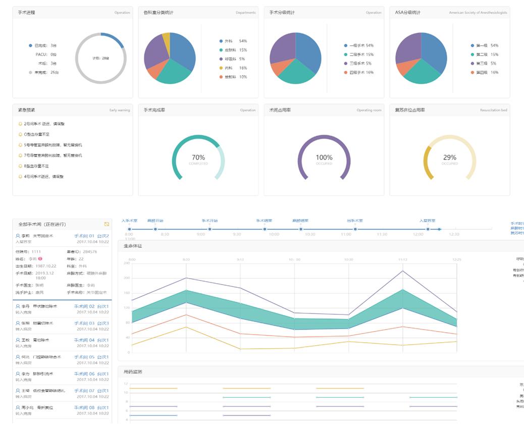
手術進程實時監控管理
在整個手術過程中監控患者的體征數據,手術的診療數據,提供手術過程中的手術進程監控、預警等功能

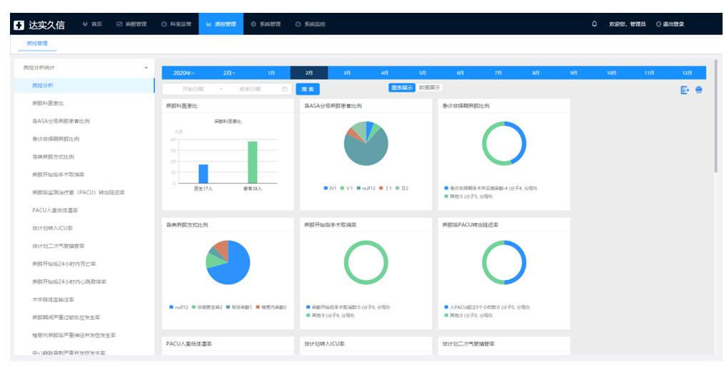
6.5.2手術信息質量控制管理

通過對圍術期內業務數據按照手術信息質量控制指標要求進行抽取、清洗和整合,按照上報要求提供結構式統計分析功能,如定制化表格、數據報表統計和相應的數據接口等,并支持對報表中的包括表格形式的統計結果童工多種圖形方式進行可視化展現,并按照時間周期(月/季/年)統計,包括:
1) 麻醉科醫患比
2) 各ASA分級麻醉患者比例
3) 急診非擇期麻醉比例
4) 各類麻醉方式比例
5) 麻醉開始后手術取消率
6) 麻醉后PACU轉出延遲率
7) PACU入室低體溫率
8) 非計劃轉入ICU率
9) 非計劃二次氣管插管率
10) 麻醉開始后24小時內死亡率
11) 麻醉開始后24小時內心臟驟停率
12) 術中自體血輸注率
13) 麻醉期間嚴重過敏反應發生率
14) 椎管內麻醉后嚴重神經并發癥發生率
15) 中心靜脈穿刺嚴重并發癥發生率
16) 全麻氣管插管拔管后聲音嘶啞發生率
17) 麻醉后新發昏迷發生率
以上質控內容支持對以上質控數據的趨勢分析和數據統計以及結果判定并提出改進建議,支持數據以Excel、word、pdf、jpg等方式進行導出和上報上級部門。
6.5.3科室統計報表管理

根據用戶醫院要求,通過多種查詢條件如年齡、麻醉方式、手術等級、手術類型、耗材、麻醉用藥、手術科室等進行統計,自動匯總數據并生成報表和圖形方式供用戶使用。以上內容支持對趨勢分析和數據統計以及結果判定并提出改進建議,支持數據以Excel、word、pdf、jpg等方式進行導出和上報上級部門。
6.5.4科室運營分析管理

基于主任、護士長不同的管理需求提供數據統計視圖,幫助管理者快速了解手術室的整體運營情況,如設備使用統計,手術費用占比,手術費用收入,人員工時統計,不良事件統計等管理者關注的統計分析,為管理者提供一手的分析工具和決策工具。
微信掃一掃,碼上報價

|